Cloudflare Docs
Cloudflare Zero Trust
Edit this page on GitHub
Set theme to dark (⇧+D)

Monitor Cloudflare Tunnel with Grafana

Grafana is a dashboard tool that visualizes data stored in other databases. You can use Grafana to convert your tunnel metrics into actionable insights.

It is not possible to push metrics directly from cloudflared to Grafana. Instead, cloudflared runs a Prometheus metrics endpoint, which a Prometheus server periodically scrapes. Grafana then uses Prometheus as a data source to present metrics to the administrator.

This tutorial covers how to create the metrics endpoint, set up the Prometheus server, and view the data in Grafana.

​​ Before you begin

​​ Create the metrics endpoint

If your tunnel was created via the CLI, run the following command on the cloudflared server (192.168.1.1):

$ cloudflared tunnel --metrics 192.168.1.1:60123 run my-tunnel

If your tunnel was created via the dashboard, the –metrics flag must be added to your cloudflared system service configuration. Refer to Add tunnel run parameters for instructions on how to do this.

​​ Set up Prometheus

On the Prometheus and Grafana server (192.168.1.2):

  1. Download Prometheus.

  2. Extract Prometheus:

    $ tar xvfz prometheus-*.tar.gz
    $ cd prometheus-*
  3. Open prometheus.yml in a text editor and add the cloudflared job to the end of the file:

    prometheus.yml
    # my global config
    global:
    scrape_interval: 15s # Set the scrape interval to every 15 seconds. Default is every 1 minute.
    evaluation_interval: 15s # Evaluate rules every 15 seconds. The default is every 1 minute.
    # scrape_timeout is set to the global default (10s).
    # Alertmanager configuration
    alerting:
    alertmanagers:
    - static_configs:
    - targets:
    # - alertmanager:9093
    # Load rules once and periodically evaluate them according to the global 'evaluation_interval'.
    rule_files:
    # - "first_rules.yml"
    # - "second_rules.yml"
    # A scrape configuration containing exactly one endpoint to scrape:
    # Here it's Prometheus itself.
    scrape_configs:
    # The job name is added as a label `job=<job_name>` to any timeseries scraped from this config.
    - job_name: "prometheus"
    # metrics_path defaults to '/metrics'
    # scheme defaults to 'http'.
    static_configs:
    - targets: ["localhost:9090"] ## Address of Prometheus dashboard
    - job_name: "cloudflared"
    static_configs:
    - targets: ["198.168.1.1:60123"] ## cloudflared server IP and the --metrics port configured for the tunnel
  4. Start Prometheus:

    $ ./prometheus --config.file="prometheus.yml"

    You can optionally configure Prometheus to run as a service so that it does not need to be manually started if the machine reboots.

  5. Open a browser and go to http://localhost:9090/. You should be able to access the Prometheus dashboard.

  6. To verify that Prometheus is fetching tunnel metrics, enter cloudflared_tunnel_total_requests into the expression console and select Execute.

    Prometheus dashboard showing tunnel metrics data

Refer to Available metrics to check what other metrics are available.

​​ Connect Grafana to Prometheus

  1. Download and install Grafana.

  2. Start Grafana as a system service:

    $ sudo systemctl daemon-reload
    $ sudo systemctl start grafana-server
  3. Verify that Grafana is running:

    $ sudo systemctl status grafana-server
  4. Open a browser and go to http://localhost:3000/. The default HTTP port that Grafana listens to is 3000 unless you have configured a different port.

  5. On the sign-in page, enter your Grafana credentials.

    To test without an account, you can enter admin for both the username and password and skip the password change step.

  6. In Grafana, go to Connections > Data sources.

  7. Select Add a new data source and select Prometheus.

  8. In the Prometheus server URL field, enter the IP address and port of your Prometheus dashboard (http://localhost:9090).

  9. Select Save & test.

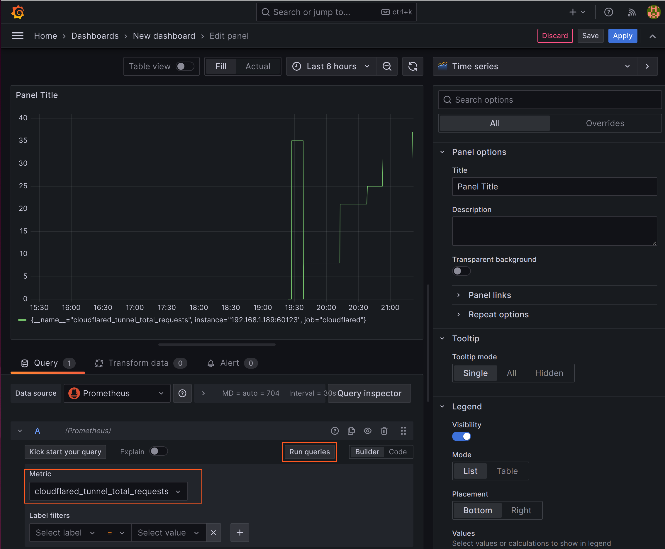
​​ Build Grafana dashboard

  1. In Grafana, go to Dashboards > New > New dashboard.
  2. Select Add visualization.
  3. Select Prometheus.
  4. In the metrics field, enter cloudflared_tunnel_total_requests and select Run queries. You will see a graph showing the number of requests as a function of time.

Grafana dashboard showing a tunnel metrics graph

You can add operations to the queries to modify what is displayed. For example, you could show all tunnel requests over a recent period of time, such as a day, rather than all tunnel requests since metrics began reporting.